6.2. Monitoring and Management

6.2.1. systemd service

Ngenea Hub is controlled via the ngeneahub systemd service

6.2.2. ngeneahubctl cli tool

The ngeneahubctl tool can be used to manually stop/start the services, outside of systemd, for debugging

6.2.3. Docker containers

Ngenea Hub uses a collection of docker containers, which can be managed by standard Docker monitoring/management tools and processes:

Container Name

Description

ngeneahub_app_1

Web application

ngeneahub_jobrefresh_1

Maintenance task controller

ngeneahub_db_1

Application database (Postgres)

ngeneahub_redis_1

Task results backend and celery broker

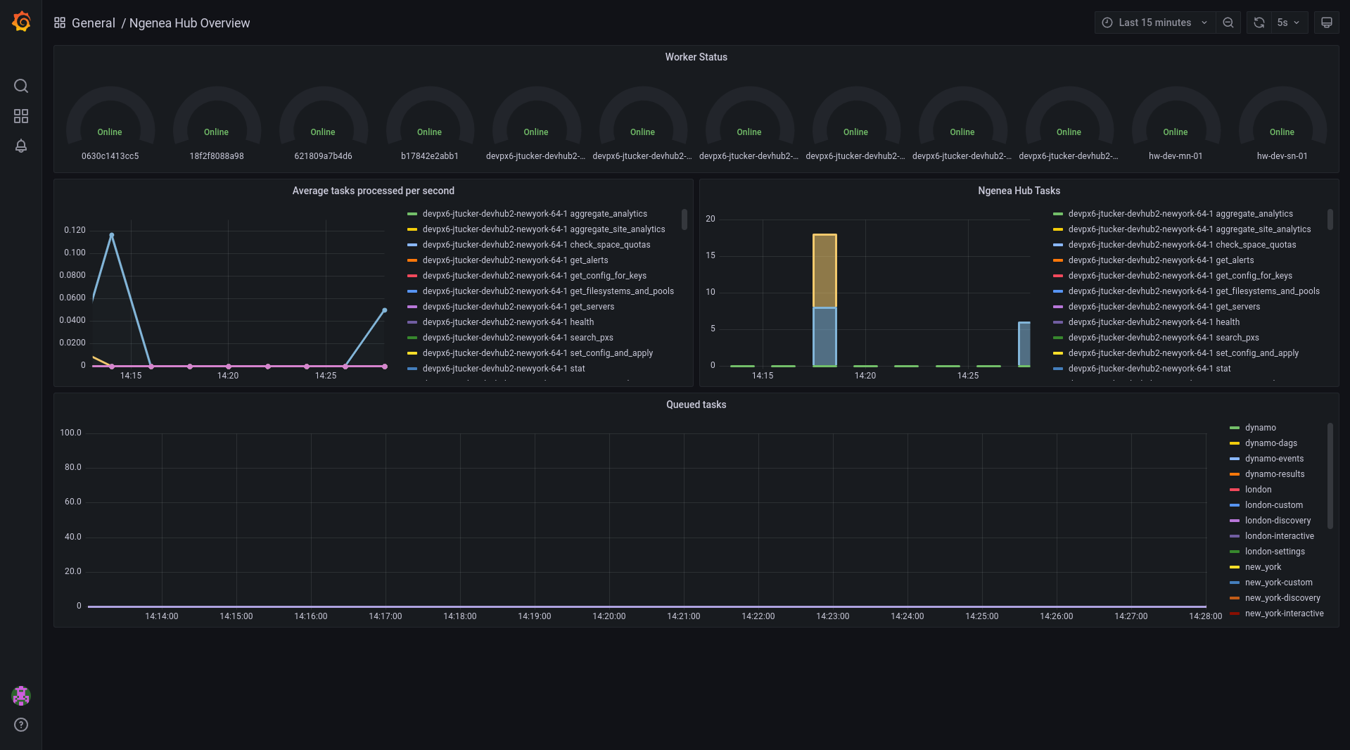
6.2.4. Hub Task Metrics

Hub provides a Grafana panel of the Tasks in the Hub queue and the status of the Workers.

To view the Metrics open the URL as follows, substituting the location of your hub. http(s)://myhub/hubmetrics

It is required to be authenticated to Hub in order to view the metrics.

../../_images/hub_grafana_metrics.png

6.2.5. Health endpoints

To view the state of all sites and related nodes within known to Ngenea Hub, a GET request can be performed to /api/health to view all of the sites, nodes and the hub service itself. The states are currently based on how many nodes are online for each site using the following states:

State

Description

ok

All nodes are functional

warning

Some nodes are offline within a site

critical

One or more sites are completely offline

An example output of the health endpoint can be seen below:

{
    "overall_health": "ok",
    "hub_status": {
        "health": "ok"
    },
    "site_status": [
        {
            "site": "site1",
            "health": "ok",
            "nodes": [
                {
                    "name": "pixstor-east-ng-test",
                    "health": "ok",
                    "online": true
                }
            ]
        },
        {
            "site": "site2",
            "health": "ok",
            "nodes": [
                {
                    "name": "pixstor-west-ng-test",
                    "health": "ok",
                    "online": true
                }
            ]
        }
    ]
}

A request can also be performed to specific sites using /api/sites/ID/health/ to view the site specific health status:

{
    "site": "site1",
    "health": "ok",
    "nodes": [
        {
            "name": "pixstor-east-ng-test",
            "health": "ok",
            "online": true
        }
    ]
}